Scale Your SIEM & SOC Without Adding Headcount.
Claire Security is an AI-powered SIEM that automates the repetitive L1/L2 reasoning tasks that bottleneck your team. Give your senior analysts the air cover they need to focus on high-stakes mitigation, not alert triage.

The Threat Landscape Has Changed
Traditional SIEMs rely on static rules that sophisticated attackers easily evade. Your security team is overwhelmed, and threats are evolving faster than your defenses.
Alert Fatigue
Thousands of alerts daily, but only a fraction are real threats. Your team wastes time on false positives.
24/7 Coverage Gap
Attacks don't stop at 5 PM. Your team can't maintain round-the-clock vigilance without burning out.
Evolving Threats
AI-powered attacks, zero-day exploits, and sophisticated APTs require detection beyond static rules.
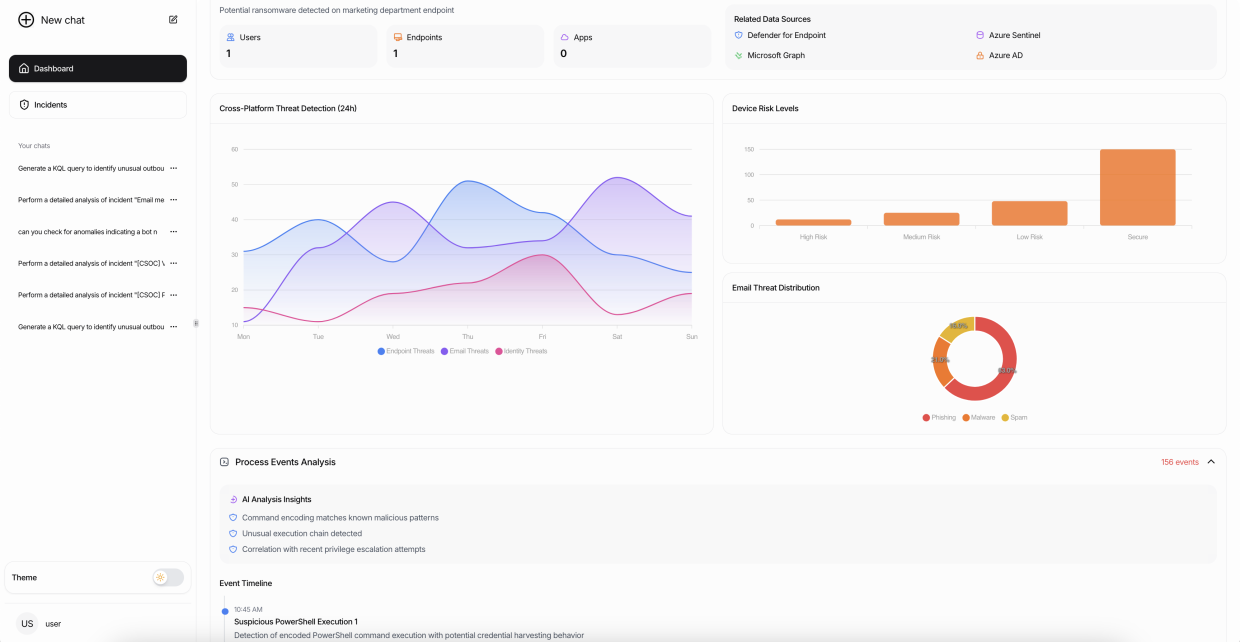
An AI-Powered SIEM That Learns Your Environment
Proprietary Agentic Reasoning Loops & Local LLMs. Our SIEM doesn't just process text; we simulate analyst decision-making through dedicated cybersecurity models.
See our Technical Deep-Dive & Research Papers for the data science foundation.
- Continuous 24/7 monitoring across all connected systems
- Advanced pattern recognition beyond static rules
- Contextual threat intelligence for faster response
- Transparent investigation processes with full audit trails
How the reasoning model works
Claire Security uses an agentic reasoning loop: observe, hypothesize, gather evidence, and conclude—so every alert comes with clear, auditable logic.
Transform Your SIEM & Security Operations
Organizations trust Claire Security to augment their security teams and reduce mean time to detection.
Automated analysis reduces investigation time from hours to minutes
Never miss a threat, even when your team is offline
Context-aware detection focuses on real threats
Ready to Transform Your SIEM & Security Operations?
See how Claire Security can augment your security team and reduce threat detection time.